艾利讯
广州市艾利讯电子科技有限公司
您的当前位置> 首页> 经典案例

洗衣机测试 洗衣机能效测试 洗衣机性能检测

2020-11-26 22:29



216b1be5786f3a943f0ea1b8145e3d7c.png


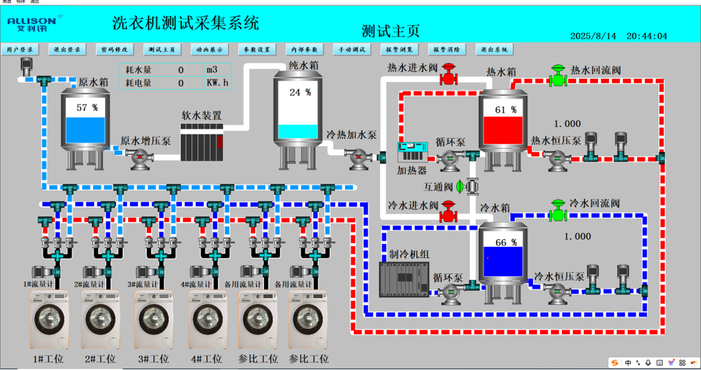
适用标准: GB/T4288-2008 IEC60450 GB23118-2008 GB4706.24-2008 家用和类似用途电动洗衣机; GB/T 23119-2008家用和类似用途电器性能测试中使用的硬水 

 洗衣机测试供水系统由水质软化装置、水质硬度配比、恒压供水、电参数/水流量检测、恒温恒压供水管道、控制系统几部分组成,主要为洗衣机性能试验提供配比测试水在恒定温度与压力水源下运行,通过相关检测数据对使用能效等级评价;






  • 官网二维码

    官网二维码

  • 国际网站

    国际网站

  • 阿里巴巴

    阿里巴巴

广州市艾利讯电子科技有限公司
联系电话:Wechat /Facebook / Whatsapp
+8618928987982 020-39921845(伍经理)
公司电话:020-39921845
企业邮箱:qx668798@163.com / allieson@163.com
公司官网:www.allison-tm.com
工厂地址:广州市番禺区石基镇旦岗西街22号
GUANGZHOU ALLISON ELECTRONIC TECHNOLOGYCO.,LTD.
Add: No. 22, Xijie West Street, Danggang Town, Shi Ji Town, Panyu District, Guangzhou City, Gudong Province, China
Tell / Wechat / Facebook / Whatsapp:+8615915832210 (Allie)
Tell:+86 020-39921845
Mail: qx668798@163.com / allieson@163.com
Web: www.allison-tm.com
Copyright © 广州市艾利讯电子科技有限公司 粤ICP备18046960号-2